TikTok Market Scope,全新数据洞察平台,让数据赋能增长
TikTok Market Scope,全新数据洞察平台,让数据赋能增长

TikTok Market Scope
全新数据洞察平台,让数据赋能增长

2024年08月23日
  • 想知道行业赛道情况自己扒太费劲,有没有方法直接看全品类、价格?
  • 在 TikTok 投了不少广告,但不懂用户对自己的品牌到底是好评多,还是差评多?
  • 广告怎么投效果都不理想,感觉定向有问题,品牌的受众到底是哪些人?

以上问题,全新上线的营销数据洞察平台——TikTok Market Scope(下文简称 TTMS)都可以解决!TTMS 覆盖品牌全漏斗各场景数据,提供人群洞察电商选品以及品牌声量舆情监测等功能,可以帮助商家优化营销决策、助力生意增长。

TikTok Market Scope,您的“营销智脑”

作为 TikTok 一站式营销数据洞察平台,深度洞察受众行为、内容创意、商品趋势和投放效果,为您的商业策略和业务增长提供全方位的数据支持和智能分析,开启商业成功的新篇章。

  • 包含广告、达人及原生内容等多种形态
  • 涵盖短视频、直播、商品卡等多种体裁
  • 包括从触达、互动、加购到转化的全链路

可以实现品牌维度下的人群、内容及商品资产运营

从策略指导到落地执行更流畅,圈定人群包后,可直接一键连接 TikTok Ads Manager(广告管理平台)进行投放

三大核心功能,让数据成为增长“强引擎”

【营销选品】模块主要为电商商家呈现品类洞察、热门选品、定价策略、营销洞察以及视频/达人推荐等核心数据,帮助商家寻找新的生意增长点。

  • 品类洞察:通过电商销量、用户需求、市场潜力和内容供给等预设洞察场景,了解类目排名风向。
  • 热门选品:基于不同预设洞察场景以及自定义价格段区间,了解行业热门商品趋势。
  • 定价策略:追踪三级类目在不同价格段(by 销量/GMV/短视频数量)的分布以及时间趋势变化。
  • 营销洞察:洞悉品类下短视频关键词分布趋势,优化品牌内容核心沟通点。
  • 视频/达人推荐:类目下热门带货短视频榜单、热门带货达人榜单,提供参考选择。

此外,品牌电商货盘拆解、成交人群流入/流出、复购人群分析等功能也即将上线,敬请期待!

“如何度量我在 TikTok 上的品牌形象?在行业中表现如何?如何通过营销手段提升品牌影响力?” 相信不少商家都遇到过相似的难题,而【品牌形象】这一模块就可以帮助商家进行解决。

它可以帮助您度量品牌在 TikTok 上的整体声量和用户情感(含广告流量和自然流量),并从人群、内容、创作者等多角度提供可落地的完整策略

  • 下钻分析:对发布视频、视频评论、搜索和电商商品评论四个数据源进行细分分析。

   ○ 趋势分析:给出不同数据源的变化趋势分析,商家可以找出数据高峰或低谷日期。

   ○ 内容分析:点击关键词洞察,可查看热门关键词/话题及相关内容,助力商家锁定优质沟通点(卖点/场景等)。

   ○ 人群分析:针对搜索/正负向评论等品牌人群,提供多维度画像分析,并支持圈包推送广告平台进行投放。

   ○ 创作者分析:提供行业创作者榜单,商家可以根据创作者粉丝数、点赞量、品牌声量贡献度等信息进行排序优选。

  • 自定义人群
    • TTMS 涵盖海量、丰富的人群标签库,供商家自定义圈选标签,并可自由进行“交集”“并集”“排除”等标签运算。
    • 人群包生成后还可以继续相关的画像分析,必要时可按需将人群包推送至 TikTok Ads Manager(广告管理平台)账户进行人群定向投放
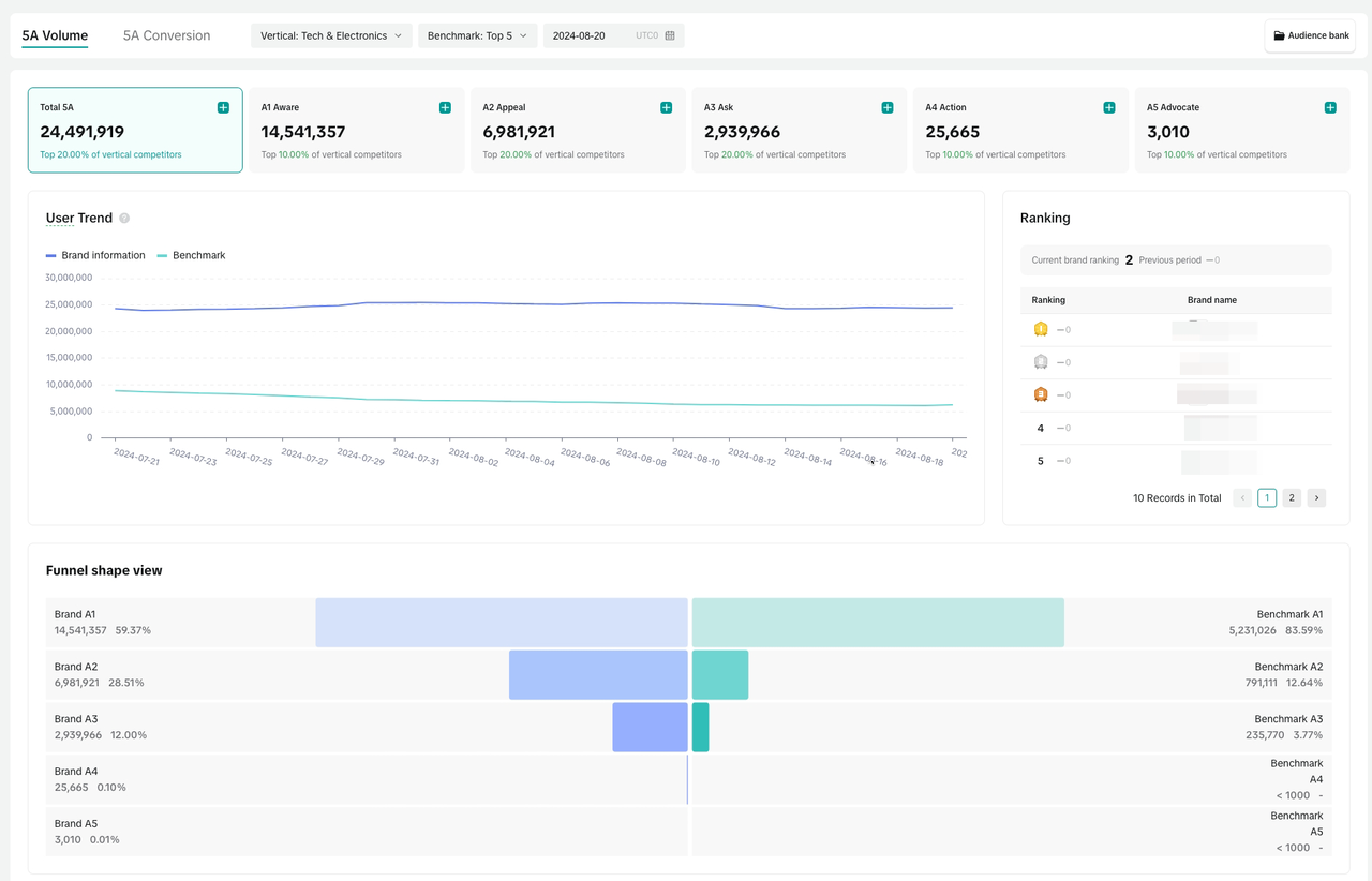
  • 品牌 5A 人群资产

  基于品牌在 TikTok 上的全量数据,按照消费者与品牌的关系远近,并通过科学化计算,构建品牌 5A 人群模型。

有了这一模型后,营销不再是“一次性投入”,每一笔品牌投入都能沉淀为人群资产,商家也能从每一次推广中及时度量真实人群转化情况,为下一次营销做足准备。同时,不同层级的人群还可以细化拆分到不同的归因触点,通过了解人群来源及效率,品牌就能制定更科学的营销策略。

如何使用?

*目前仅开放白名单使用

  • 覆盖市场:印尼、菲律宾、越南、马来西亚、泰国、美国(预计 Q4 开放),其他地区持续开放中,敬请期待
  • 适用对象:在 TikTok 有营销数据洞察需求的品牌商家
  • 开通条件:填写下方问卷后会有对应的客户经理尽快与您取得联系
联系我们
联系我们
获取更多来自
TikTok for Business 的支持